
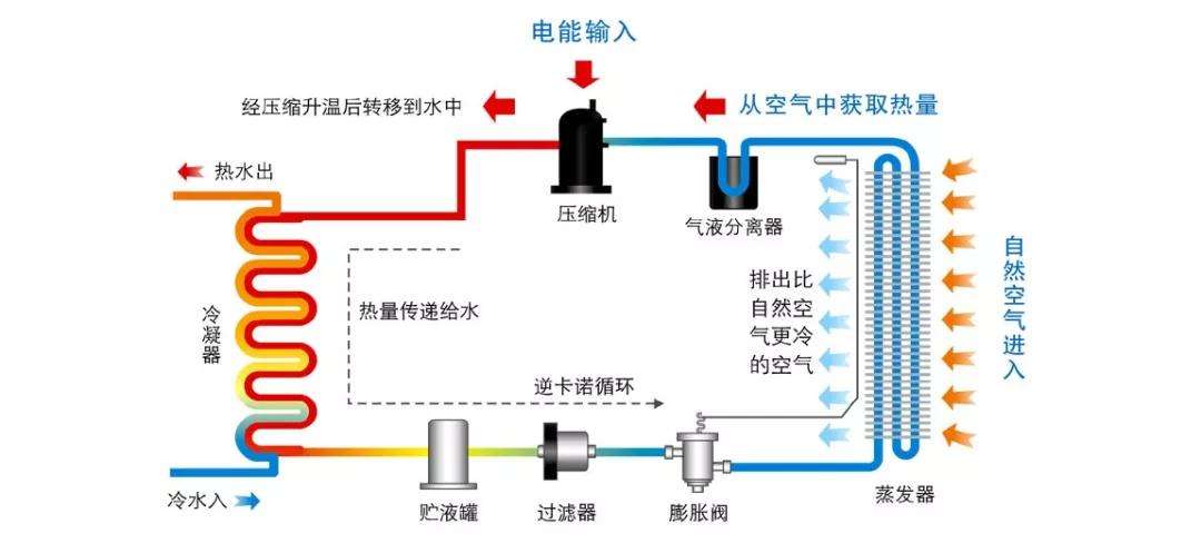
空氣源熱泵的工作原理(通過制冷劑或制冷劑)吸收空氣中的熱量,釋放到水中,循環水加熱,也失去了大量的低溫空氣釋放到廚房或其他地方制冷能源、廚房或直他制冷重求,當空氣失去能是并降低溫度時,大最的水菉氣被冷凝,從而釋放出相當低的空調濕度,這相當于除濕效果,因此,節能中央熱水、廚房(衛生間)制冷和局部除濕可以融為一體,大大提高了性價比。

空氣源熱泵作為一種熱泵技術,具有“自然能量搬運工”的美譽,具有成本低、操作方便、加熱效果好、安全清潔等優點,空氣中無外不在的能量作為主要驅動
力,通過少量的電能驅動壓縮機的運行,實現能量的傳遞,沒有復雜的配置,昂貴的水,補給或壤熱交換系統和一個特殊的房間,大量的污染物可以逐步減少傳統加熱大氣環境,保證采暖效果的同時,節約能源和環境保護的目的
空氣源熱泵熱水器的熱水、加熱、除濕、降溫、凈化空氣等功能,無論天氣常年積雪,不間斷的連續自動24小時熱水;高效除濕,每天24小時最大除濕量6~8公斤,雨天天氣效果明顯;室內空氣過濾、安裝在廚房時,效果更為明顯。附加暖氣配件,可使室內溫度在冬季5攝氏度以上,使學習、娛樂,睡眠更舒話??諝庠礋岜猛ㄓ懳湛諝庵械臒崃縼韺崿F加熱和制冷功能空氣源熱泉除具有功能外,還具有節能、安全、環保等優點,在冬季取暖時,第一閥轉向泵的工作位置,并從床縮機排出的高壓制冷劑蒸汽進入率內的蒸發器,通過換向閥(冷凝器),制冷劑蒸氣澤結潛熱釋放,室內的空氣加熱,達到室內取暖的目的。
CopyRight ? 2007-2026河北戈斯頓新能源科技有限公司 冀ICP備17003172號-2 冀公網安備 13012302000449號 XML地圖 全國分站 技術支持:遠策科技